登錄
微信登錄
打開手機微信,掃描二維碼
掃描成功
請勿刷新本頁面,按手機提示操作
中科曙光不會以任何理由要求您轉賬匯款,謹防詐騙
您的微信還未注冊
中科曙光不會以任何理由要求您轉賬匯款,謹防詐騙
您可以同時關注中科曙光微信公眾號
使用微信掃一掃即可登錄! 查閱資料更方便、 快捷!
您已經注冊賬號和
關注微信公眾號
2025年1月
服務熱線:400-810-0466
曙光人工智能服務平臺SothisAI 系列產品極大的降低了用戶切入深度學習領域的經濟成本和技術成本,提供一套容器化的集群調度以及深度學習私有云服務方案。SothisAI 采用Slurm、K8S雙調度引擎融合容器彈性擴展技術的方式,實現了資源的動態高效調度,應用的快速分發,和進程級隔離。支持多種編譯環境及常見深度學習框架,如Caffe、TensorFlow、PyTorch等。提供了豐富的數據集和典型網絡模型,同時支持內容分享和應用發布功能,協助構建平臺微生態。最終幫助用戶將更多的精力聚焦至垂直應用的開發和優化。SothisAI平臺目前已在多所高校、研究中心部署使用。
人工智能開發、深度學習訓練與推理、容器云
基于容器技術,應用容器化,資源動態彈性擴展, 實現深度學習開發和應用環境秒級部署
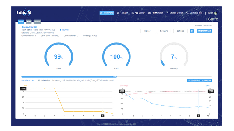
實現深度學習中的數據預處理、模型在線編寫、模型訓練、超參調優、模型驗證和模型發布等流程完全覆蓋
數據集、模型代碼、模型權重等多維內容共享; 在線自定義開發環境,并支持鏡像固化和自助發布
支持深度學習領域主流的Caffe、TensorFlow、PyTorch等框架,提供GUI、SSH、Jupyter等多種接入方式
面向不同應用行業提供豐富的典型數據集支持, 如ImageNet、MNIST、MTVL等
支持深度學習領域主流的Caffe、TensorFlow、PyTorch等框架,提供GUI、SSH、Jupyter等多種接入方式
面向不同應用行業提供豐富的典型數據集支持, 如ImageNet、MNIST、MTVL等
展開更多
隱藏 ↑
產品概述
企業級分布式人工智能解決方案,通過分布式集群最大化提高資源使用率,支持高并發、資源動態彈性擴展;融合容器技術,應用容器化,支持公有容器鏡像倉庫、私有倉庫,應用遷移方便快捷,實現可視化管理。
降低深度學習框架使用門檻,改善客戶體驗,為用戶提供深度學習云服務,幫助用戶借助強大的計算力,發掘AI潛能,服務實際業務。
提供數據集管理、模型管理、訓練等服務;支持Caffe/TensorFlow等多種深度學習框架;靈活的資源調度策略,使訓練過程更加高效、彈性,極大的簡化了企業構建深度學習平臺。
可廣泛應用于圖像識別、人臉識別、語音識別、自然語言處理等各種場景。幫助用戶輕松部署機器學習應用,進行手動、自動標注,訓練,發布模型,模型服務發布,專注核心業務,快速實現業務開發和迭代。
使命
“建立計算和人之間緊密的連接,計算無處不在,讓計算觸手可及”,期望幫助科學家、工程師、研究者更快速的進行業務迭代,更加聚焦在業務上,賦能企業數字化轉型到智能化轉型。
用戶價值
通過系統,用戶可以實現從標注、訓練、推理、推理服務、完善的數據集、算法庫等一系列業務服務,同時支持tensorflow、caffe等十多種深度學習框架,可以為眾多行業的產品開發、關鍵業務決策和科學突破提供巨大動力,目前使用客戶超過1000家,其中超過家位列全球行業頂級企業。
技術參數
| 多框架支持 | 支持Caffe、TensorFlow、PyTorch、MxNet、Keras等主流深度學習框架 | ||
| 容器化調度 | 應用容器化;支持容器彈性動態擴展,容器鏡像自定義,容器生命周期管理等功能 | ||
| 多界面支持 | 提供Shell命令行、Jupyter腳本和Web圖形化三種接入方式 | ||
| 在線訓練 | 可在線提交深度學習訓練作業,實時查看訓練進度和日志,隨時接入訓練環境進行深度調試 | ||
| 模型管理 | 支持在線編輯和管理模型,并提供模型的超參數自動調優功能 | ||
| 推理驗證 | 提供模型的在線保存和推送功能,支持模型的在線實時推理驗證 | ||
| 分享訂閱 | 支持平臺用戶的數據、模型、鏡像等內容的分享、發布和訂閱操作 | ||
| 調度策略 | 支持作業優先級、資源限額、公平共享、作業回填、作業搶占等多種資源調度策略 | ||
| 二次開發 | 提供RestFul格式的二次開發接口,可以在此平臺基礎上進行二次開發 | ||

津公網安備 12011602000521號



注冊 /